Настройка DSP в автомобиле. Выбор кроссоверов и целевых кривых
В предыдущем посте разобрали подготовку и принцип выполнения измерений в автомобиле методом подвижного микрофона (MMM)
В этот раз разберем работу с графиками в REW, что такое кроссоверы и их первоначальный выбор, где брать целевые кривые, и как формировать кривые для каждого динамика.
Работа с графиками в REW:
Я выполнил замеры всех отдельных динамиков в своей системе:
- ВЧ/СЧ: ширики CDT ES-02A (последняя версия, с алюминиевым диффузором и защитным колпаком) - Fs 155 Гц;
- МИД: Best Balance R6 - Fs = 40 Гц;
- САБ: Helix P12W SVC4 - ЗЯ 25 л;
По результатам измерений в окне RTA REW были получены следующие графики АЧХ:

Для того чтобы посмотреть все или отдельные графики в одном окне, то выбираем вкладку "All SPL", при этом каждый график можно временно включить и отключить из текущего вида:

При этом в Beta версии REW появилась возможность дополнительно выбирать текущие активные графики, которые будут вообще доступны на вкладке "All SPL", и с которыми можно делать групповые действия.
Для этого нужно просто щелкнуть на нужном графике в панели графиков слева, и неактивный график станет розового цвета, белым цветом будут текущие активные (немного нелогично, но как есть):

И с активными графиками всё также можно временно включать и выключать представление на вкладке "All SPL" галочками снизу. Это новшество упрощает работу, особенно когда у вас под 30-50 измерений (с разными кроссоверами, фильтрам, для сравнения). Иногда нам надо видеть только два или три графика, постоянно включать/выключать для анализа, а в 30 галочках можно легко запутаться. А так мы выделяем только определенный набор активных графиков в панели слева, и потом уже можно включать/выключать их галочками снизу.
Если нужно проанализировать отдельные графики и фазовую характеристику (в случае замера импульсных характеристики динамика свиптоном), то выбираем вкладку "SPL & Phase":

Также проверим, что у нас вертикальной шкалой выбрано "SPL", на горизонтальной шкале диапазон 20Гц - 20 кГц, а сама шкала SPL имеет шаг в 5 dB:

Если нужно удивить друзей ровной АЧХ новых динамиков, то в таких случаях увеличиваем шаг шкалы до 50 dB, так выглядит очень солидно 😁

Но работу по настройке системы мы будем проводить со шагом шкалы в 5 dB!
Кроссоверы:
Кроссовер - это электрическая или акустическая схема, основной задачей которой является разделение аудио сигнала по частотным диапазонам, каждый из которых предназначен для своего динамика. В простейших автомобильных системах зачастую используются пассивные кроссоверы, которые идут в комплекте с акустическими системами (блоки с ёмкостями/индуктивностями для подключения динамиков), но мы будем использовать цифровые кроссоверы, реализованные в наших DSP.
Основная задача кроссовера:
- защита динамика от механического повреждения:
- твитеры на высоких уровнях громкости могут выйти из строя если будут работать на частотах близких к частоте резонанса Fs;
- мидбас, при значительных уровнях подаваемой мощности ниже частоты Fs динамика (где зона минимального контроля), может выйти за пределы своего Xmax и начать стучать и разрушаться с каждым мощным импульсом. При этом сама катушка динамика готова работать дальше и на более высоких уровнях напряжения, но механически динамик движется в сторону разрушения;
- зачастую производители акустических систем указывают большие значения перевариваемой номинальной подводимой мощности, но рядом мелким шрифтом указывают, что это значение действительно, например, с кроссовером 200 Гц, а зачем нам такой на мидбасах? А без такого кроссовера на таких уровнях мощности динамик механически уже работать долго не сможет;
- обеспечить каждому динамику только ту часть сигнала, которую он способен эффективно воспроизводить, с максимальной линейностью и низким уровнем THD:
- если не ограничить работу мидбаса сверху, то на определённом диапазоне можно наблюдать такое явление как "распад/разрушение конуса" (cone breakup), при котором динамика перестает двигаться как жесткое целое и начинает «ломаться», что приводит к различным резонансным формам колебаний, а это в свою очередь приводит к серьезным искажениям звука в данном диапазоне;
- получить максимально линейную совместную работу смежных полос, для получения ровной АЧХ и ФЧХ в точке стыковки;
Типы кроссоверов:
Существуют различные типы кроссоверов (Linkwitz-Riley/Bessel/Butterworth/Chebyshev) и разные крутизны спада (6/12/18/24/36/48 дБ/окт), но в ходе многолетних исследований и опытов люди пришли к выводу, что наилучшим типом и крутизной разделительного фильтра для стыковки полос в автомобиле является Linkwitz-Riley 24 дБ/окт (LR 24 db). Он обеспечивает:
- плавный переход от одной полосы к другой, с максимальной линейностью АЧХ (0 дБ) и фазы (360° = 0°) в точке стыковки;
- оптимальную степень фильтрации по границам выделенного диапазона, используя весь потенциал отдельного динамика, например, подрезать мидбас твитер пониже, при этом обеспечить эффективную и безопасную работу на высоких уровнях громкости;
Вот небольшое сравнение трех типов фильтров с крутизной спада 24 db/oct:



Акустические и электрические кроссоверы:
Тут мы подходим к важному различию в двух понятиях: акустический кроссовер и электрический кроссовер:
- акустический кроссовер:
- это суммарный фильтр, который складывается из фильтров исходного сигнала и естественных фильтров окружающего пространства, помещения, объектов в нем, влияния других источников звуковых волн.
- Это тот фильтр, которые в итоге мы получаем на выходе в конкретной точке прослушивания / измерения.
- Фактический уровень исходного сигнала не будет соответствовать уровню сигнала на выходе динамика в конкретном пространстве, так как на него наложатся различные переотражения, передаточная функция салона, которые сдвинут амплитуды на отдельных участках диапазона как вниз, так и вверх (зачастую значительно);
- Однако для лучшей стыковки и суммирования отдельных полос в точке прослушивания мы всё еще хотим, чтобы мы здесь акустический фильтр имел тип и крутизну спада фильтра Linkwitz-Riley 24 db/oct!
- электрический кроссовер:
- это программная функция в DSP (IIR или FIR фильтры) в виде HPF и LPF фильтров (ФВЧ и ФНЧ), различных типов и добротности, и их комбинации, которые мы применяем в DSP к исходному сигналу, чтобы получить уже требуемый акустический фильтр для каждого динамика в точке прослушивания, с учетом влияния "естественных" фильтров помещения/салона автомобиля;
Что это означает на практике?
А это означает то, что для получения желаемого акустических HPF фильтра на 60 Hz Linkwitz-Riley 24 db/oct и LPF фильтра на 3500 Гц Linkwitz-Riley 24 db/oct для условного мидбаса (график я просто сгенерировал для примера) мы не можем применить к нему такие же электрические фильтры в DSP, потому что:
- динамик имеет уже свой естественный спад после 70 Гц и после 5 кГц, ввиду своих особенностей и характеристик, а также ввиду особенностей места установки и салона автомобиля;
- крутизна естественного спада по границам его диапазона уже похожа на 12 db/oct, этот фильтр уже "применен" естественным образом к сигналу от динамика;
- наложение электрических фильтров на выбранной частоте с тем же типом и крутизной фильтра по сути наложит дополнительный фильтр к естественному фильтру, и мы получим вообще другой результат!
Вот как это выглядит. Для нашего мидбаса, у которого уже есть спад после 70 Гц и после 5 кГц мы задаём цель:
- HPF фильтр на 60 Hz Linkwitz-Riley 24 db/oct
- LPF фильтр на 3500 Гц Linkwitz-Riley 24 db/oct

Применяем эти же фильтры в DSP и получаем следующую картину на выходе:

Как видим, фактический график АЧХ динамика после применения электрических фильтров, равных акустическим фильтрам, ушел ниже заданной цели. А с учетом того, что у смежного динамика, с которым мы стыкуем над мидбас, будут также свои естественные спады и неравномерности, то комбинации искаженных акустических фильтров дадут огромный провал на стыке полос, который придется тяжело исправлять.
В этом примере я применил HPS фильтр 70 Hz Bessel 12 db/oct и LPF фильтр 3500 Hz LR 12 db/oct, чтобы получить требуемый акустический отклик со спадами 24 db/oct LR:

А вот на изображении можно увидеть, как вообще отличаются фильтры Butterworth, Bessel, Linkwitz-Riley например на частоте 1 кГц с крутизной спада 24 дб/окт:

У них отличается добротность (Q), разницы в которых мы можем использовать для подбора оптимального акустического фильтра.
Анализ графиков и предварительный подбор кроссоверов:
Итак, вернемся к нашим графикам замеров динамиков, посмотрим, что имеем по факту, и какие первоначальные акустические кроссоверы нам подобрать.
Уровень фонового шума:
Перед началом замеров я выполнил проверку уровня фонового шума в автомобиле, чтобы выставить уровень громкости сигнала на ГУ 35-40 дБ выше уровня шума:

Тут на графике можно увидеть небольшие всплески на 1,1 кГц и 1.8 кГц, которые я раньше не наблюдал. Это неожиданность с умершим кулером на ноутбуке, он стал издавать страшные звуки, которые получилось зафиксировать. Роли они не играют, но таким образом можно сразу определить, что в автомобиле может служить источником резких нехарактерных всплесков, которые при значительном уровне вдруг могут оказывать влияние на графики отдельных динамиков.

Ширик (СЧ/ВЧ) CDT ES-02A:
- График левого ширика в полную полосу:

- График правого ширика в полную полосу:

Сразу обратим внимание на мощный подъем в районе 12,5 кГц.

Изначально я решил, что это особенность расположения ширика у стекол, конструкции подиума с полусферой, но потом выполнял замеры данного ширика просто висячим в воздухе, и всё тоже самое. Я искал информацию по данной теме, и по факту это оказалась известная особенность динамиков с алюминиевым дифузором и алюминиевым защитным колпачком (плюс там присутствует алюминиевая "юбка" вокруг колпачка), взаимная работа которых на стыке конструкций приводит к значительному усилению и всплеску на данном диапазоне частот. Убирается всё это эквалайзером в DSP
Если посмотрим на самый верхний ВЧ диапазон, то спад по обоим ширикам начинается после 18-18,5 кГц, что в принципе неплохой результат. Лично я уже с трудом слышу что-то внятное после 17 кГц, поэтому меня это более чем устраивает:

По нижнему краю плавный спад соответсвует 400 Hz 6 db/oct, поэтому рассмотрим точку стыковки шириков с мидом в районе 400-500 Гц:

Мидбас Best Balance R6:
Тут конечно картина сходу не такая красивая как в графиках у производителя, или в студии у Антона Николаева в CARMUS.RU

Ну и то, что имеем в автомобиле по факту:
- График левого мидбаса в полную полосу:

- График правого мидбаса в полную полосу:

На графиках видно, что салон много чего добавил, но уже сейчас понятно, что у обоих есть определнной степени провал в районе 500 Гц относитительно основного диапазона, и у обоих мидов наблюдается естественных спад с приличной крутизной уже после 4 кГ.
У левого мида есть достаточно узкий провал в районе 145 Гц, но это является классическим провалом левого мида в двери в штатном расположении, ввиду действия деструктивной интреференции (cancelation) на этой частоте, помогают отражения от центрольной консоли (у меня в автомобиле "парящий мост"), либо от правой дверной панели. В любом случае такой провал наблюдается в основном в диапазоне от 130-190 Гц и в большинстве автомобилей. Такой провал исправить почти невозможно, но что-то попробуем для его нивилирования на этапе эквализации.

Ввиду того, что у нас имеется ширик, который мы можем состыковать с мидом начиная с 400 Гц, а у нас на правом миде наблюдается провал на 515 Гц, то мы попробуем задать точку кроссовера пониже, как раз на 400 Гц, до точки провала, а данный провал немного подкорректируем уже на графике спада после применения кроссовера.
По нижнему краю у нас, конечно, достаточная уверенная работа до 45 Гц, но это сказывается влияние передаточной функции салона. Но утверждать, что мы должны усердствовать с мидами на данном диапазоне, нельзя.
С учетом того, что в этот раз я выберу очень агрессивную целевую кривую для настройки- от мидов и так потребуется очень активная работа, а на высоких уровнях громкости, когда захочется поддать жару во время движения на трассе, не хотелось бы уйти за пределы Xmax, и услышать небольшой стук (Pendulum, Machine Gun Kelly могут такое спровоцировать при очень низкой подрезке).
Проверим, что у нас с сабом, и решим.
САБ: Helix P12W SVC4
Уровень саба конечно значительно выше уровня остальных динамиков, в среднем +16-18 дБ, что в принципе будет очень кстати для целевой кривой, которую я хочу реализовать в этот раз в системе:

Тут у нас также наблюдается классическая ситуация для ЗЯ саба в багажнике - провал на 60 Гц, опять влияние отражений от лобового панели и передних боковых.
Вот например каков график этого же саба со стороны заднего сиденья по центру, чуть дальше подголовников назад:

Тут отличная ситуация с диапазоном от 40Гц до 80 Гц, но очень крутой спад резко после 40 Гц, прямо как у фазоинверторных, ниже частоты настройки порта.
В принципе, некоторые вещи решаются бустами эквалайзера, главное, чтобы был запас по мощности у усилителя, для точечной подачи дополнительной энергии на узких участках:

Поэтому, с учетом того, что у меня в этот раз будет целевая кривая с очень высоким уровнем НЧ, устремляющимся в космос, я выберу 70 Гц как точку стыковки саба и мида. Крутизна спада будет достаточно резкой для классических целевых кривых, поэтому даже на 70 Гц мидбасам придется потрудиться. Поэтому низкая Fs (40 Гц) мидбаса будет очень кстати для нормальной стыковки с сабом, без провалов и требованием корректировки в точке кроссовера.
Итак, я обозначил следующие акустические кроссоверы в своей системе, в рамках условий салона, текущих возможностей и работы динамиков, ну и также с учетом целевой кривой, которую я себе запланировал:
- саб/мидбас: 70 Hz LR 24 db/oct;
- мидбас/ширик: 400 Hz LR 24 db/oct;
В рамках эквализации и подбора электрических фильтров возможно что-то поменяем, но пока остановимся на этих значениях.
Целевые кривые:
Целевые кривые - это ориентир и наша целевая АЧХ, отнсительно которой мы будем выполнять подбор электрических фильтров кроссовера и выполнять эквализацию.
В настоящий момент есть определенное количество популярных целевых кривых, которые используют люди по всему миру.
Среди них есть кривые от серьезных компаний-производителей, которые уже десятилетиями занимаются аудио системами в автомобиле, например кривые Harman, JBL, ATF (Audiotec Fischer):



Однако есть и много авторских кривых от разных установочных студий или авторитетных настройщиков:



Но, для подбора электрических фильтров и эквализации под каждый динамик, нам потребуются отдельные целевые кривые для каждой полосы, с выбранными акустическими кроссоверами в рамках общей целевой кривой.
Где же брать сами целевые кривые, и как формировать кривые для каждой полосы?
Для этого есть несколько доступных вариантов.
До недавнего времени самым популярным и досутпным вариантом был инструмент на базе Excel, под названием "Jazzi's Tuning Companion", Данный файл требует работы макросов в Excel и компонентов Active X (нормальной работы в Mac OS у меня не получилось получить, поэтому пользуюсь на виртуальных Windows машинах).
В данном инструменте можно выбрать не только целевую кривую для импорта в REW, но и сделать комплект целевых кривых для каждой полосы в рамках выбранных кроссоверов:

На вкладке "Target Curves" нужно выбрать целевую кривую в поле "House Curve Selected", в "Output Channels" выбираем динамики, которые используются в нашей системе, и выставляем выбранные кроссоверы для каждого динамика (если допущен перехлест, или провал, то система подскажет, что есть ошибка). В поле "Output Format" выбираем "REW"
Далее нам нужно выбрать папку для экспорта всех кривых в "Choose output folder", и выполнить экспорт нажатием кнопки "Export all"

В выбранной папке увидим комплект файлов с кривым, один файл общей целевой кривой, и отдельно кривые для каждой полосы (саб, мидбас, твитре):

Если мы перетянем эти целевые кривые все разом мышью в окно REW, мы увидим их в виде отдельных измерений, которые нам помогут в настройке:

В Jazzi's Tuning Companion можно также создавать и использовать свои кривые, в соответсвии со своими предпочтениями, в виде кривых Custom 1 / Custom 2 / Custom 3 (необходимо ввести свои значения уровня на диапазона частот:

Как использовать кривые для эквализации и подбора электрических фильтров обсудим чуть позже.
Однако наряду с данным популярным инструментом появилось еще пара интересных вариантов, но уже в браузерном варианте, не требующих установки MS Excel:
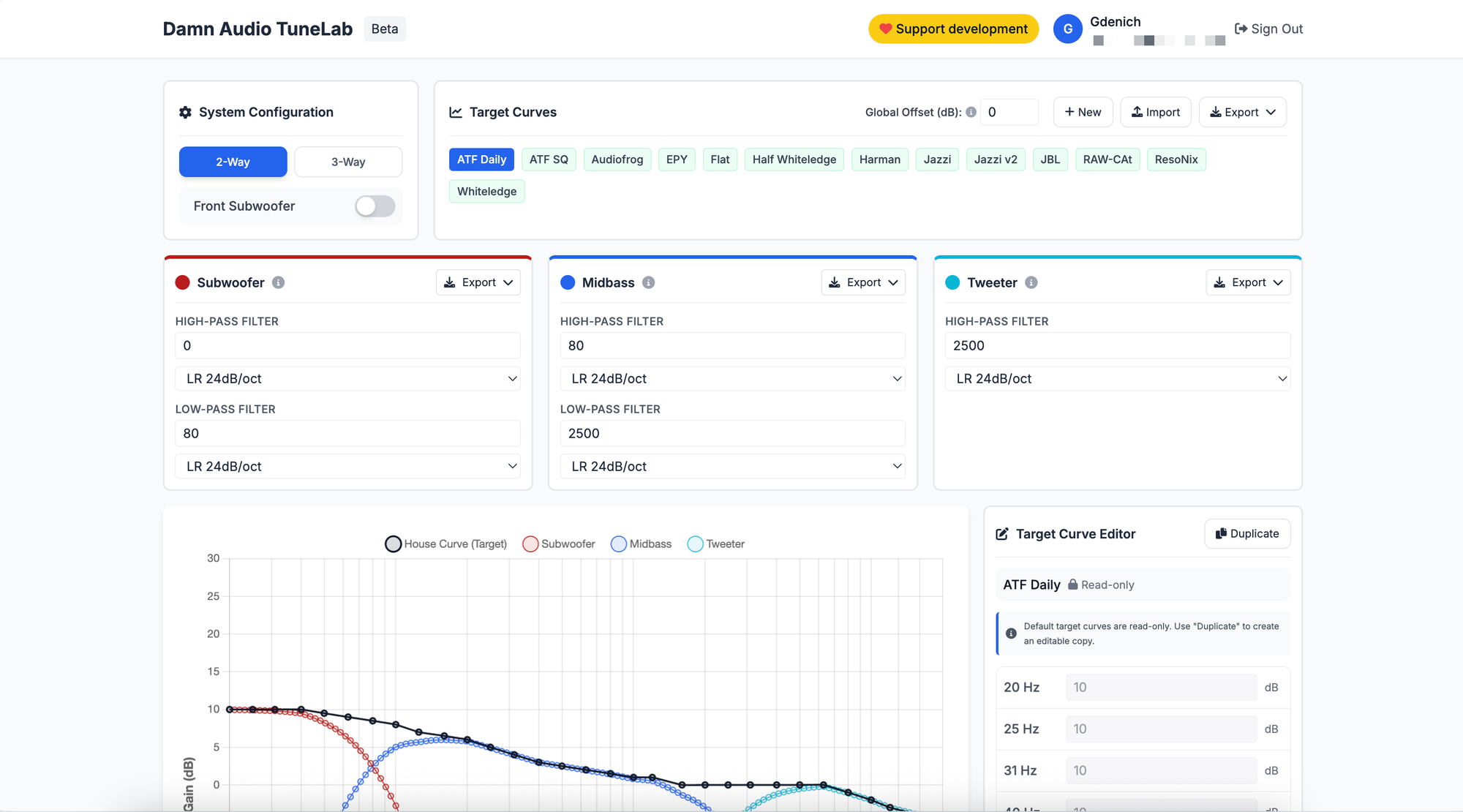
Damn Audio TuneLab:
https://tunelab.damngoodaudio.com
Достаточно новый проект, который был представлен одним из участников сообщества несколько месяцев назад:

Для пользования инструментом необходимо создать аккаунт (можно использваоть учетку Google), для сохранения параметров.
Здесь мы также можем выбирать общие целевые кривые, вносить значения выбранных кроссоверов, и в конце скачать комплект все полученных целевых кривых (Export All (REW)):

Nono Tuning Tool:

Проект одного из участников diymobileaudio.com, тема на форму по ссылке: Nono Tuning Tool: Target Curve Generator for REW, PC-Tool and SMAART
Это более продвинутый инструмент, с удобной привязкой кроссовером динамиков друг к другу, отображением фазы сигнала на нрафиках, и диаграммы направленности для каждой полосы в зависимости от диаметра и и частоты



Здесь также можно создать свои кривые, можно загрузить файлы своих общих целевых кривых, и выполнить нарезку.
Экспорт всех целевых кривых выполняется кнопкой "Export curves" и далее кнопкой "Export" во всплывающем диалоговом окне:

Будет выполнено скачивание архива с комплектом всех кривых, как и в предыдущих инструментах.
Есть еще один способ нарезки целевых кривых для каждой полосы в рамках общей целевой кривой непосредственно в REW в окне EQ, и мы частично данный функционал будем использовать. Почему и зачем, раскажу в следующем посте, где мы будем подбирать электрические фильтры и выполнять эквализацию каждого отдельного динамика.
Что касается моей целевой кривой, которую буду использовать я в рамках этого проекта.
Я использовал разные целевые кривые, и кононические Harman, JBL, AudioFrog мне показались скучными и суховатыми для моих музыкальных предпочтений. В основе моего музыкального репертуара лежит Metal, Nu-Metal, Metalcore, Post-hardcore, Rapcore, Alternative, Punk, Pop-Punk и немного D&B&, и там мне нравятся рычащие басухи, да и вообще всё, что происходит там снизу, поэтому я получил большое удовольствие от Jazzy V2. Но в этот раз попробую кривую, которую в своём автомобиле использует глава студи ResoNix Sound Solutions: ResoNix Laid-Back:

В данной кривой очень акценитрован низ, аж +22 дБ, но с учетом, что я слушаю музыку в основном в движении, и в основном на трассе, то такой подъем на НЧ помогает мне компенсировать паразитную интерференцию дорожных шумов в НЧ диапазоне. Так что будем веселиться с такой кривой!
